Новости

Рекордная DDoS-атака на 2 Тбит/с: как защитили крупную букмекерскую платформу

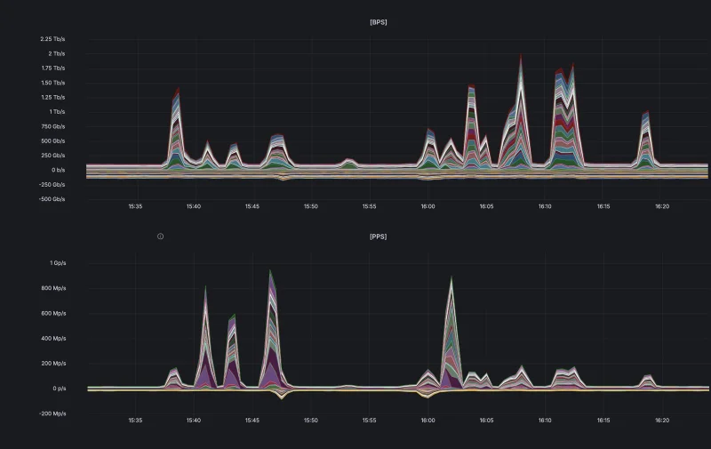
Специалисты компании Curator, которая занимается защитой онлайн-ресурсов от перебоев в работе и отражением DDoS-угроз, успешно отразили мощную атаку по методу UDP flood, нацеленную на предприятие из сферы онлайн-ставок. Максимальные показатели зловредного трафика доходили до 2 Тбит/с и приблизительно 1 миллиарда пакетов в секунду. При этом высокая активность атаки наблюдалась свыше 40 минут.

Во время этого инцидента, случившегося в середине марта, было отмечено 11 скачков трафика, причём четыре из них превосходили порог в 1 Тбит/с. Подобная картина говорит о многоступенчатом подходе к атаке и стремлении создать продолжительную серьёзную нагрузку на инфраструктуру атакуемой стороны.

 Источник изображения: Curator

Источник изображения: Curator

Это знаковый сдвиг: раньше при атаках сравнимого размаха пиковая нагрузка обычно держалась всего несколько секунд. Злоумышленники экономили свои силы и быстро сворачивали активное воздействие — как в случае успеха, когда ослабленный сервис можно было дальше угнетать меньшими объёмами трафика, так и при неудаче, чтобы не тратить ресурсы напрасно.

Здесь же повторяющиеся всплески указывают на то, что атакующие пытались корректировать тактику и достичь результата за счёт длительного давления. Несмотря на эти попытки, специалистам Curator удалось полностью парировать угрозу и гарантировать стабильную работу защищаемого сервиса.

Согласно представленной статистике, мощность DDoS-атак продолжает увеличиваться. Эта тенденция во многом связана с падением стоимости их организации: применение инструментов на основе ИИ и ботнетов из устройств интернета вещей позволило резко снизить затраты на генерацию вредоносного трафика — по отдельным данным, до 95 % за прошедший год. В итоге злоумышленники получили возможность не только чаще инициировать высокоинтенсивные атаки, но и вести их на протяжении более долгого времени.

«DDoS-атаки терабитного масштаба перестали быть чем-то исключительным: использование злоумышленниками искусственного интеллекта и доступных ботнетов из устройств интернета вещей серьёзно удешевило их организацию. Данный случай наглядно демонстрирует, как меняется сама природа атак: теперь злоумышленники могут не только генерировать кратковременные всплески трафика в несколько терабит в секунду, но и удерживать высокий уровень нагрузки продолжительное время. Это делает критически важным внедрение гибких и действенных систем защиты от DDoS», — комментирует Дмитрий Ткачев, генеральный директор Curator. 

Реклама | ООО «Эйч-Эль-Эль» ИНН 7704773923 erid: F7NfYUJCUneTVT3k6uat

Источник:

Поделиться:

0 Комментариев

Оставить комментарий

Обязательные поля помечены *
Ваш комментарий *
Категории
Популярные новости